Web Development

Developing user-oriented, easy to use web-based systems, both for business and consumer usage.
HTML, CSS, JavaScript, PHP based systems


We offer high quality, user-first and fast websites, for any use case. We can also develop websites requiring complex technical knowledge.
We are also experienced in developing B2B oriented websites, especially for the industrial sector. We can also plan and build systems requiring high complexity.

We are currently in the process of developing multiple process-oriented web applications for industrial purposes, that can gather data from the company's sensor network in real-time, and analyze it.

TFM Software
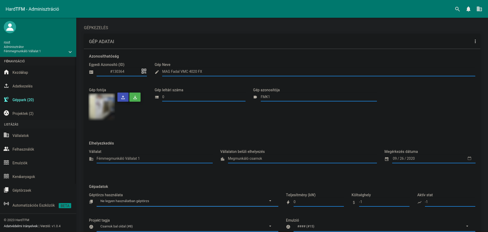
TFM Software - Machine Listing

Our software development strategy targets the highest possible reliability, as we know that once a software starts to be used in the industry, there will be no time left for the company to find the problem. We make all of our software available as Progressive Web Apps (PWA), because of this the operators can easily install them onto their devices using one click.

TFM Software
TFM Software - Machine Data

Our security-first approach makes the software resist hacking attempts, and our industry-grade encryption algorithm protects mission critical data from getting into the wrong hands, by encrypting them on the server, and then protecting the data stream in transit.

We can also combine our web development work with standard software development, and as a result we can make a software that interacts with your website, for example in hardware data collection cases.

    Our Technologies
  • PHP 8

    The latest server-side scripting language

  • HTML5

    The basis for all modern websites

  • JavaScript, jQuery

    Provides the client-side interactivity

  • Bootstrap

    A fast, highly customizable framework for website design